Upgrade to Pro — share decks privately, control downloads, hide ads and more …

GLPI e Fusion inventory: auditoria de licenciam...

Sponsored · Ship Features Fearlessly Turn features on and off without deploys. Used by thousands of Ruby developers.
Avatar for Mario Mario
April 28, 2025

GLPI e Fusion inventory: auditoria de licenciamento e combate a pirataria usando software livre

- O que é GLPI?
- O que é Fusion Inventory?
- Comparando apps de inventário: Fusion, Spiceworks, Kace, Wazuh e Lansweeper
- Desvantagens tecnológicas e jurídicas da Pirataria
- Perigos da licença doméstica - home ou freeware

Avatar for Mario

Mario

April 28, 2025
Tweet

More Decks by Mario

Other Decks in Technology

Transcript

  1. GLPI e Fusion inventory: auditoria de licenciamento e combate a

    pirataria usando software livre Mario Araujo Xavier linkedin.com/in/marioaxavier7
  2. Roteiro • O que é GLPI? • O que é

    Fusion Inventory? • Comparando apps de inventário: Fusion, Spiceworks, Kace, Wazuh e Lansweeper • Desvantagens tecnológicas e jurídicas da Pirataria • Perigos da licença doméstica - home ou freeware
  3. Roteiro • A temida fiscalização da Microsoft junto com a

    Polícia Federal • Software Livre GNU: solução para eliminar ou reduzir Pirataria • Integrando GLPI com Fusion Inventory • Coletando inventário de hardware e software com Fusion Inventory • Auditoria para descobrir licenças piratas, expiradas, domésticas, desautorizadas ou desnecessárias
  4. O que é GLPI? • https://glpi-project.org/ • Sistema criado na

    França para Inventário, Controle de estoque e Chamados escrito em PHP • Licença GNU - código aberto • Login integrado com Active Directory • Dashboard integrado para ajudar o cliente a entender a demanda • Possui inventário de hardware e software (licenciamento) • Mostra dados usando gráfico de GANTT • Exporta relatórios em CSV e PDF • Deploy usando Fusion e Ansible • Possui vários Plug-ins para Geolocation, Helpdesk, Ticket, Inventory,
  5. O que é Fusion Inventory? • https://fusioninventory.org/ • Sistema criado

    na França para coletar inventário de hardware e software, integrado ao GLPI, com licença GNU • Inventário de ativos de rede • Descoberta de equipamentos de rede • Inventário de Switches e impressoras usando SNMP • Inventário de VM e containers (VMware, Hyper-V e Xen) • Deploy de software • Inventário de dispositivos Android via APK
  6. Spiceworks • https://www.spiceworks.com/free-pc-network-inventory-software/ • Sistema de inventário gratuito-freeware mas não

    tem licença código aberto GNU. Possui alguns recursos pagos • Descoberta de ativos de rede (notebooks, desktops, roteadores, telefones, servidores, impressoras, IoT, etc) • Coleta inventário de hardware e software - licenciamento • Coleta inventário de ativos de rede em um escopo definido
  7. Wazuh • https://wazuh.com/ • Sistema especializado em Cibersegurança, código aberto,

    gratuito • SIEM e XDR em Software Livre • Inventário de hardware e software muito detalhado • Coleta de vulnerabilidades CVE para tomada de decisão • Integração com AWS, Azure, Google Cloud, Microsoft 365, Github e Docker
  8. Kace • www.quest.com/kace/ • Sistema pago de inventário para hardware

    e software • Monitoramento de ativos de rede • Monitoramento de desempenho de servidores e aplicações • Deploy de aplicações como antivírus, Teams, PDF, acesso remoto, drivers, AutoCAD, VLC, 7-zip, etc usando Powershell • Controle de licenciamento e renovação de licenças, garantir a conformidade de software
  9. 1.

  10. Lansweeper • https://www.lansweeper.com/ • Sistema pago para inventário de hardware

    e software • Gratuito até 100 dispositivos de rede • Descoberta de ativos de rede (notebooks, desktops, roteadores, telefones, servidores, impressoras, IoT, etc) • Relatórios para tomada de decisão • Identifica Vulnerabilidades CVE
  11. Desvantagens tecnológicas e jurídicas da Pirataria • Não existe almoço

    grátis: a pirataria nunca é gratuita, sempre existe algum “pagamento”: um rootkit, spyware, keylogger, ransomware, vazamento de dados bancários e dados confidenciais, criptografia de arquivos, etc • Falta de atualização do fabricante: SO e apps antigos e desatualizados abrem brecha de segurança para ataques - vulnerabilidades CVE •
  12. Desvantagens tecnológicas e jurídicas da Pirataria • Falta de suporte

    técnico do fabricante: na pirataria você não tem ninguém capacitado para te ajudar, ou seja, se vira nos 30 • Cenário 1: ransomware em cartório por keygen • Cenário 2: perda de arquivos em servidor com HD USB •
  13. Desvantagens tecnológicas e jurídicas da Pirataria • Pirataria gera brecha

    jurídica para sofrer multas ou punições legais no CNPJ como prisão e pagamento de altas indenizações (2000 vezes o valor da licença). • Ser enquadrado pela Lei Nº 10.695 - Lei dos Direitos Autorais • Perda de credibilidade da empresa
  14. Desvantagens tecnológicas e jurídicas da Pirataria • Falência do negócio

    pelo tamanho da multa: até 2000 vezes o valor da licença Cenário 1: Pagar 30 mil reais depois de fiscalização da Microsoft Cenário 2: Universidade Cândido Mendes vende um prédio para pagar dívida de licenciamento por 17 anos com a Microsoft
  15. Perigos da licença doméstica - home ou freeware • A

    licença gratuita home ou freeware é destinada para uso pessoal • Pela economia e facilidade muitas empresas adotam • Para a fiscalização do fabricante, usar o gratuito ou home é passível de multa. • Mesmo pagando uma licença de home, a fiscalização pode multar essa licença pois não é licença pro, enterprise ou business • Exemplo: Bizagi, WinRAR, Windows Home, Office Home and Student
  16. A temida fiscalização da Microsoft Etapas da fiscalização da Microsoft:

    • Contato Microsoft com a solicitação das informações por telefone ou email. • Preenchimento das planilhas DS (Declaração de Implementação da Microsoft) e QCE (Questionário Cenário da Empresa) e PUA (Posição Utilização Atual) • Envio da planilha a Microsoft. • Geralmente após alguns dias a Microsoft solicita as notas fiscais de todas as licenças.
  17. A temida fiscalização da Microsoft • Envio das notas fiscais

    • Resposta da Microsoft com o resultado da análise, se positivo agradecendo a colaboração. • E se negativo indicando a quantidade e quais licenças o cliente deve adquirir e estipulando o prazo para envio das notas fiscais de compra destes softwares. • Polêmica: Windows Update entrega os dados para a Microsoft
  18. Software Livre GNU: solução para eliminar ou reduzir Pirataria •

    O software livre pode ser uma solução para a pirataria • Quanto mais ferramentas livres forem implantadas, menos espaço para a pirataria • Quanto menos ferramentas livres forem implantadas, mais espaço para a pirataria
  19. Software Livre GNU: solução para eliminar ou reduzir Pirataria •

    Economia: muitas ferramentas de software livre podem substituir ferramentas pagas Cenário 1: Riachuelo e C&A adotam Linux em alguns desktops Cenário 2: Banco do Brasil adota Linux e LibreOffice, elimina licenças do Windows e economiza R$ 50 milhões Cenário 3: Prefeitura e Governo do RN cancelam licitação com empresas de software e fazem parceria com faculdade para criar sistema hospitalar Kiron Saúde em PHP e Laravel, contratando estagiários da faculdade.
  20. Integrando GLPI com Fusion Inventory • https://plugins.glpi-project.org/ • No repositório

    de plugins do GLPI podemos instalar o Fusion • Depois da instalação, será criado um menu de configuração do fusion no dentro do GLPI • o agente está disponível no github • https://github.com/fusioninventory/
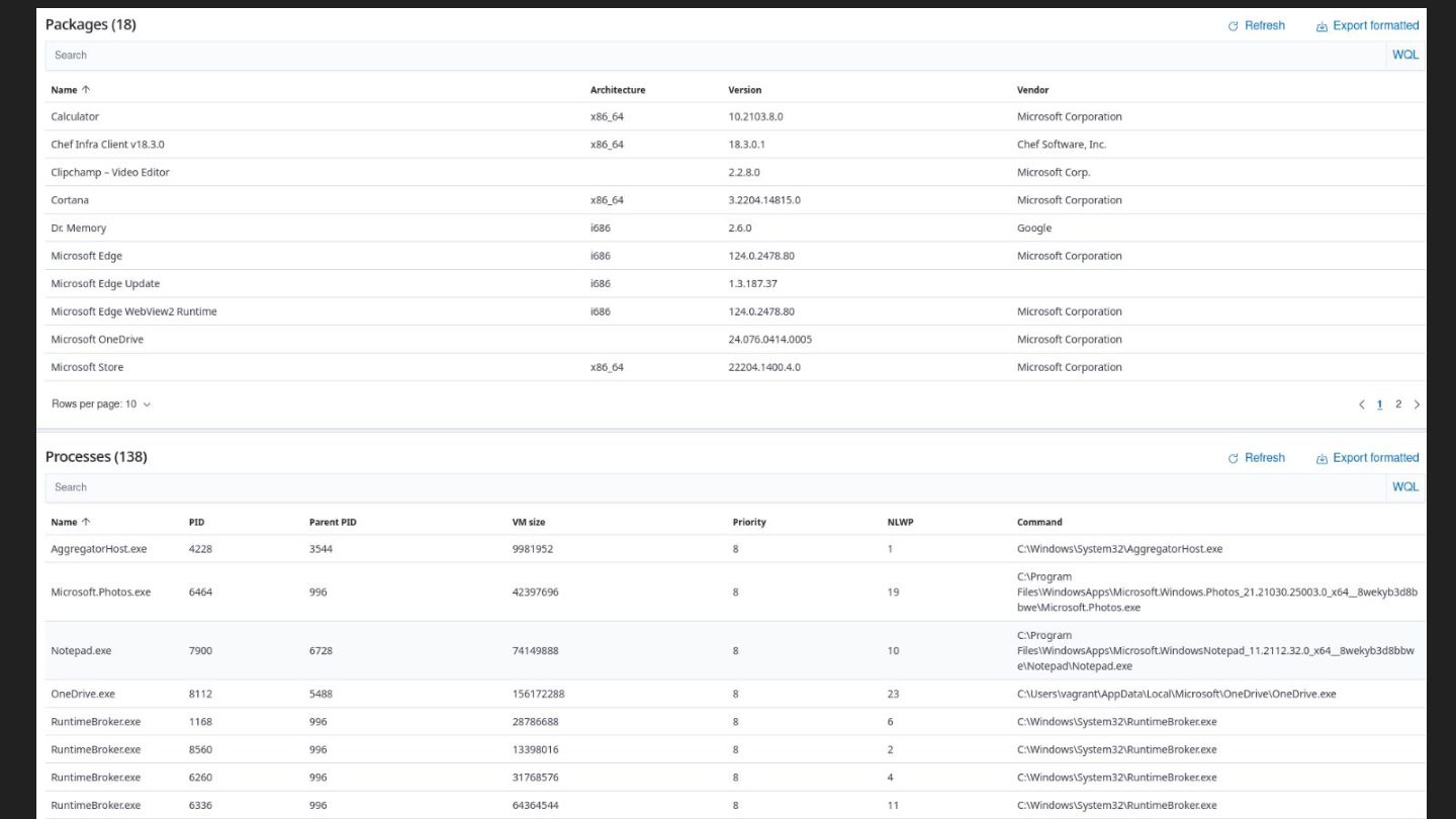
  21. Coletando inventário de hardware e software com Fusion Inventory 1.

    No painel do Fusion podemos configurar: a. coleta de inventário b. status de coleta c. frequência de coleta d. inventário de rede com SNMP e. deploy de aplicativos f. criação do agente Fusion 2. O Fusion coleta inventário em Windows, Linux, VMware, Hyper-V, Containers e Dispositivos Android (antes na Play Store, hoje somente usando APK)
  22. Auditoria para descobrir licenças piratas, expiradas, domésticas, desautorizadas ou desnecessárias

    • Eu recebi uma tarefa para fazer auditoria de licenciamento em 350 notebooks e desktops distribuídos em 15 estados do Brasil + Bolívia, Equador, Portugal, Itália e Estados Unidos, colaboradores que trabalham remoto • O objetivo é prevenir multa em uma fiscalização de licenciamento de software, para que 100% do parque esteja com o licenciamento em dia.
  23. Auditoria para descobrir licenças piratas, expiradas, domésticas, desautorizadas ou desnecessárias

    • O Fusion coletou todos os aplicativos instalados nos 350 computadores, enviando para o servidor do GLPI, onde pude exportar os dados em CSV, XLS e PDF. • Com esses dados, pude fazer uma investigação detalhada encontrando softwares com licenças piratas, expiradas, domésticas, desautorizadas ou desnecessárias (joguinhos como CandyCrush, CounterStrike, FreeFire, GTA, FIFA, Barbie, VirtualDJ, etc ) • Encaminhei relatório para a gerência, para orientação/advertência aos colaboradores.
  24. 1.

  25. GLPI e Fusion inventory: auditoria de licenciamento e combate a

    pirataria usando software livre Mario Araujo Xavier linkedin.com/in/marioaxavier7