Upgrade to Pro — share decks privately, control downloads, hide ads and more …

Resiliência em APIs: como decidir, implementar ...

Sponsored · Your Podcast. Everywhere. Effortlessly. Share. Educate. Inspire. Entertain. You do you. We'll handle the rest.

Resiliência em APIs: como decidir, implementar e provar que está funcionando

Palestra feita no evento TDC São Paulo no dia 18 de Setembro de 2025 na trilha de API e Microsserviços.

Avatar for Mônica  Ribeiro

Mônica Ribeiro

September 22, 2025
Tweet

More Decks by Mônica Ribeiro

Other Decks in Programming

Transcript

  1. Agenda O que é resiliência? INTRODUÇÃO PADRÕES & OBSERVABILIDADE RESUMÃO

    Guia rápido para organizar seus próximos passos Retry, Circuit Breaker, Rate Limiting
  2. “Resiliência é a habilidade de um sistema de se adaptar

    a falhas, se recuperar e continuar operando sem colapsar.” 📖 Release It! Design and Deploy Production-Ready Software (Michael Nygard, 2018)
  3. ALTA DISPONIBILIDADE TOLERÂNCIA A FALHAS RESILIÊNCIA minimiza downtime continua funcionando

    mesmo se parte do sistema falhar recupera-se rapidamente e mantém serviço útil sob falha 📖 Netflix Tech Blog: Making the Netflix API More Resilient (2012). alguns conceitos próximos
  4. parece resiliência mas não é... 📖 Google SRE Book (Site

    Reliability Engineering, 2016): capítulo Managing Overload RETRIES SEM CONTROLE TIMEOUTS PADRÃO CLUSTERS SEM DEGRADAÇÃO PLANEJADA criam retry storm e derrubam o serviço mais rápido. podem ser altos demais, aumentando latência e fila. ficam indisponíveis em cascata.
  5. retry Basicamente: uma nova tentativa automática de executar uma operação

    que falhou. Útil para falhas transitórias (ex.: timeout, erro de rede, falha temporária do serviço)
  6. retry Chamadas idempotentes Quando a experiência do usuário pode se

    beneficiar de nova tentativa sem intervenção manual Erros temporários e intermitentes (ex.: timeout, erro de rede, falha temporária do serviço) quando usar Chamadas não idempotentes (ex.: POST que cria recurso → pode gerar duplicidade) Serviços que já estão sob alta carga (risco de criar retry storm) Erros permanentes (ex.: erro de autenticação, input inválido) quando NÃO usar
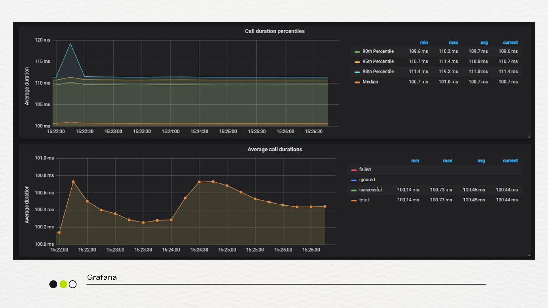
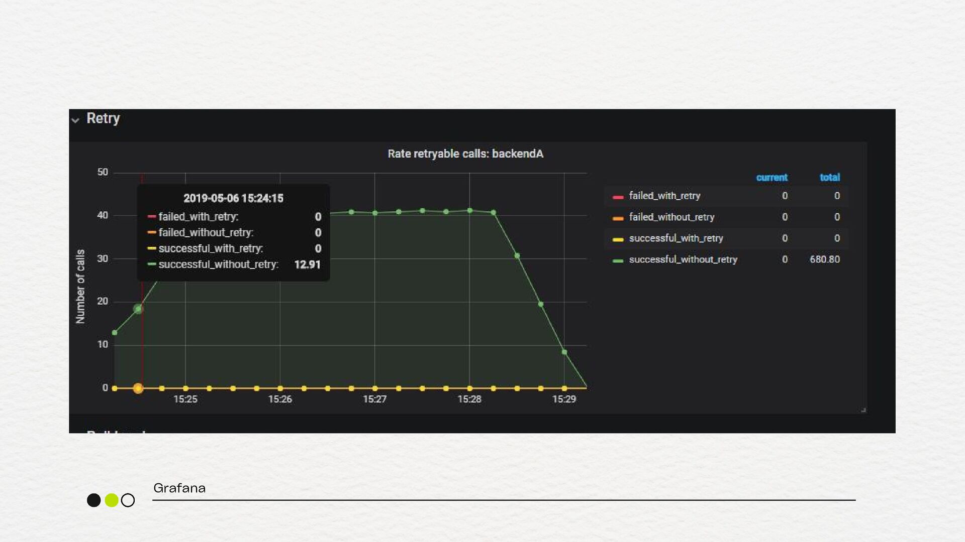
  7. retry retry.count (quantos retries foram feitos) retry.success.count (quantos tiveram sucesso

    depois do retry) retry.failed.count (quantos falharam mesmo após retry) latency.p95 (para garantir que o retry não está aumentando demais a latência) metrificando
  8. 📖 CLOSED OPEN HALF- OPEN Sucesso após um período, tenta

    novos processamentos taxa de falha acima do limite
  9. 📖 CLOSED OPEN HALF- OPEN Sucesso taxa de falha abaixo

    do limite taxa de falha acima do limite após um período, tenta novos processamentos taxa de falha acima do limite
  10. circuit breaker "A função do Circuit Breaker é permitir que

    falhas se manifestem rapidamente e que o sistema se recupere de forma segura." 📖 Release It! Design and Deploy Production-Ready Software (Michael Nygard, 2018)
  11. circuit breaker Dependência externa instável ou com latência alta Serviço

    crítico pode sofrer efeito dominó Necessidade de proteger o throughput do seu sistema Quando você tem uma estratégia clara de fallback quando usar Em chamadas internas extremamente rápidas e confiáveis Para fluxos onde a falha deve sempre ser tentada até o fim Quando o custo de abrir o circuito é maior que o de falhar Em sistemas sem fallback viável quando NÃO usar
  12. circuit breaker circuit.breaker.state (estado atual do circuito) circuit.breaker.open.count (número de

    vezes que o circuito foi aberto) circuit.breaker.half_open.success.count (sucessos durante o estado half-open) circuit.breaker.half_open.failure.count (Falhas durante o estado half- open) metrificando
  13. circuit breaker circuit.breaker.rejected.requests.count (requisições bloqueadas pelo circuito) circuit.breaker.execution.time (histograma -

    tempo de execução das requisições quando o circuito está fechado) circuit.breaker.fallback.count (número de vezes que o fallback foi acionado) error.rate (por dependência - % de falhas que disparam o Circuit Breaker) metrificando
  14. rate limiting Quando há risco de sobrecarga acidental ou maliciosa

    (DoS, loops, etc) Para proteger recursos sensíveis (como serviços de terceiros pagos por volume) Para aplicar fairness (por exemplo, não deixar um único cliente monopolizar sua API) Para proteger backend ou serviços internos que não foram feitos para aguentar tráfego massivo Para garantir limites de planos em APIs públicas (ex: usuários free vs. premium) quando usar
  15. rate limiting rate.limit.requests.blocked rate.limit.requests.allowed % blocked (percentual de bloqueio —

    alto demais pode significar que o limite está mal configurado) latency.p95 (para garantir que o rate limiting não está criando gargalos) metrificando
  16. próximos passos DECISÃO CONSCIENTE CONFIGURAÇÃO ADEQUADA FALLBACKS CLAROS MÉTRICAS EXPOSTAS

    ALARMES ATIVOS você sabe quais padrões de resiliência usa e por quê thresholds, timeouts e backoff revisados quando algo falha, você tem plano B você sabe medir o sucesso do padrão e seu time é avisado quando algo sai do esperado